What is AI Search Analytics

Why It Matters
AI-generated search results are changing how people discover products and brands. Even if you rank well on Google, AI engines might not mention you at all — which means you’re invisible in the new discovery layer. AI Search Analytics helps you:- Measure brand visibility across AI search platforms
- Identify missed opportunities where competitors are being mentioned but you’re not
- Track improvements over time as you publish new content or optimize existing pages
- Defend your brand by monitoring accuracy and presence in AI-generated answers
How AI Search Analytics Works Inside Slate
AI Search Analytics in Slate continuously monitors how your brand and competitors appear across AI-powered search engines and answer engines like ChatGPT, Perplexity, and Google AI Overviews. It helps marketers measure visibility, track brand mentions, and identify missed opportunities in the emerging AI search landscape.How It Works
- Prompt Tracking
- Slate runs a set of structured prompts (queries) across AI platforms.
- Each prompt is designed to simulate real user questions in your industry or niche (for example, “Best B2B marketing agencies” or “Top SaaS SEO tools”).
- Data Collection
- Every time an AI system responds, Slate analyzes the result to identify which brands are mentioned, cited, or ranked in the output.
- It records these mentions as “runs,” forming the dataset that powers your analytics dashboard.
- Competitor Comparison
- AI Search Analytics doesn’t just monitor your brand — it also compares you against competitors configured in your workspace.
- This helps you understand your share of visibility within the same topics and platforms.
- Trend Analysis
- Over time, Slate aggregates data from multiple runs to show changes in visibility, position, and mentions.
- You can view daily, weekly, or monthly performance trends.
Filters
Filter your analytics data using three controls at the top of the Overview tab:All Platforms
Select which AI platforms to analyze:- ChatGPT: Track mentions in ChatGPT responses
- Google Overview: Monitor appearances in Google’s AI Overviews
- Google AI Mode: See rankings in Google’s AI Mode results
Topic
Filter results by specific topics or queries. This helps you analyze how your brand performs for different search intents or subject areas.Date Range
Choose your time period using the date range selector (default: “Last 7 days”). Adjust this to view trends over different timeframes and compare week-over-week performance.Key Metrics Explained
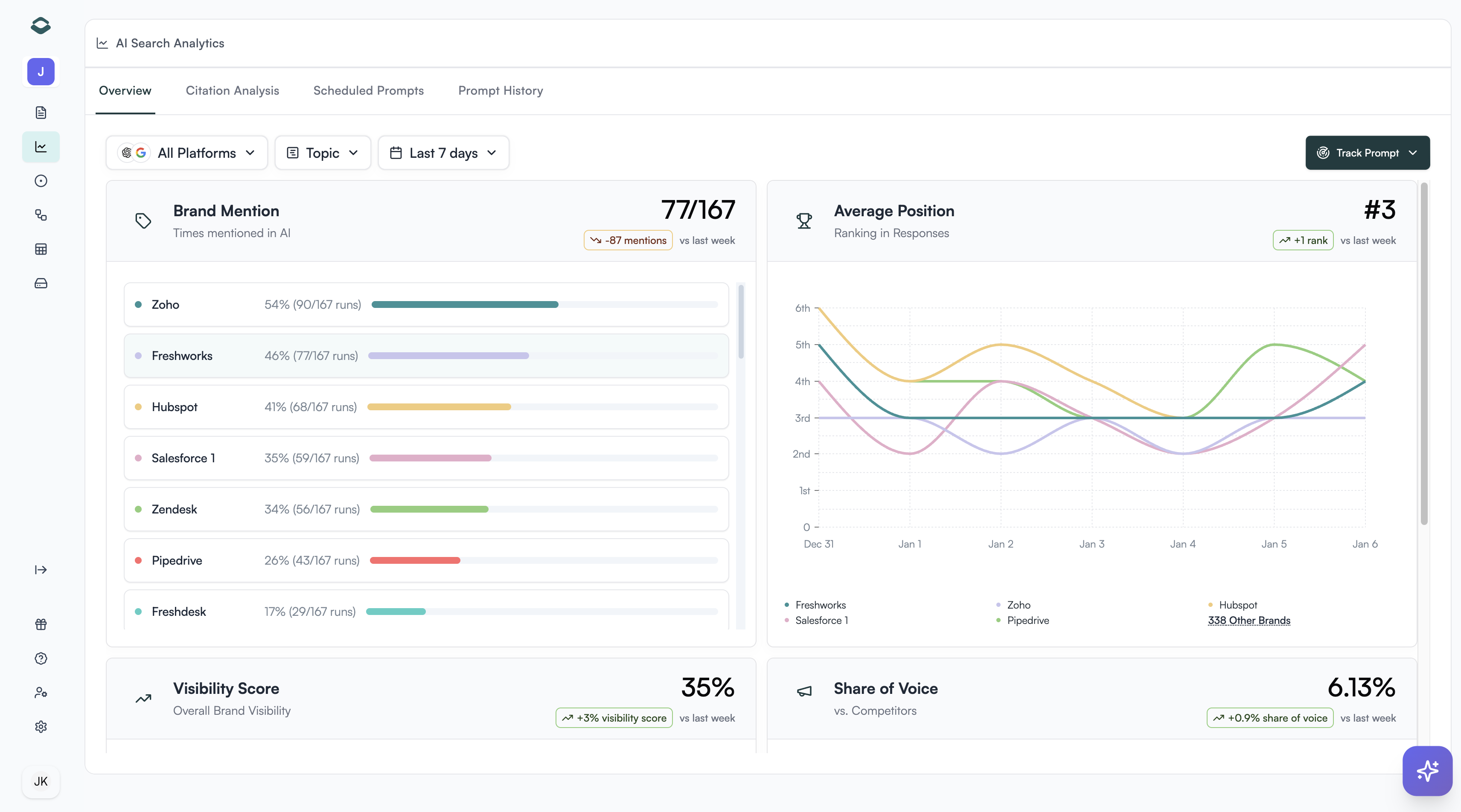
1. Brand Mentions
Shows how many times your brand appeared in AI-generated responses within a given period. Each mention reflects a real inclusion of your brand in an AI answer to tracked prompts. Use it to:- Measure brand awareness inside AI systems
- Spot which topics or queries trigger the most mentions
2. Average Position
Indicates your brand’s average rank within AI-generated results. A lower number means your brand is appearing earlier or higher in responses — a sign of stronger authority or relevance. Use it to:- Track whether your brand is gaining or losing prominence
- Identify high-performing topics where your brand consistently ranks near the top
3. Visibility Score
A composite metric showing overall brand presence across all tracked AI platforms. The score is calculated based on your brand’s position in AI-generated responses:- Position 1: 100% visibility
- Position 2: 90% visibility
- Position 3: 80% visibility
- Position 4: 70% visibility
- Position 5: 60% visibility
- Position 6: 50% visibility
- Position 7: 40% visibility
- Position 8: 30% visibility
- Position 9: 20% visibility
- Position 10: 10% visibility
- Position 11+: 0% visibility
- See how widely your brand is recognized by AI engines
- Measure the impact of new content or campaigns on AI visibility
- Understand whether your brand appears in high-value top positions or lower-value positions
4. Share of Voice
Represents your brand’s percentage of total mentions compared to all tracked brands (your brand + competitors). How it’s calculated: Share of Voice = (Your Brand Mentions / Total Mentions) × 100 Where Total Mentions = Your Brand Mentions + All Competitor Mentions Example:- Your brand appears 15 times
- Competitor A appears 25 times
- Competitor B appears 10 times
- Total mentions = 15 + 25 + 10 = 50
- Your Share of Voice = (15 / 50) × 100 = 30%
- Benchmark yourself against competitors
- Track market dominance and growth over time
- Identify gaps where competitors are mentioned more frequently
Example View (Dashboard Summary)
On your AI Search Analytics dashboard, you’ll see:- A Brand Mentions bar chart comparing your visibility against top competitors
- A Trend Graph showing how your Average Position changes over time
- Visibility Score and Share of Voice widgets summarizing performance at a glance
AI Search Analytics helps you understand not just if your brand is visible — but how often, where, and compared to whom. It’s your visibility compass for the era of AI-driven discovery.
What’s Next
Learn how to improve your AI search performance:- Set up tracking for new platforms
- Analyze citation sources
- Review prompt performance